
ГОСУДАРСТВЕННЫЙ СТАНДАРТ СОЮЗА ССР
КРАНЫ
МОСТОВЫЕ ЭЛЕКТРИЧЕСКИЕ
ОДНОБАЛОЧНЫЕ ОПОРНЫЕ
ТЕХНИЧЕСКИЕ УСЛОВИЯ
ГОСТ 22045-89
Е
ГОСУДАРСТВЕННЫЙ КОМИТЕТ СССР ПО СТАНДАРТАМ
Москва
ГОСУДАРСТВЕННЫЙ СТАНДАРТ СОЮЗА ССР
|
КРАНЫ МОСТОВЫЕ ЭЛЕКТРИЧЕСКИЕ ОДНОБАЛОЧНЫЕ ОПОРНЫЕ Технические условия Overhead travelling
single-beam cranes. |
ГОСТ |
Срок действия с 01.01.91
до 01.01.98
Несоблюдение стандарта преследуется по закону
Настоящий стандарт распространяется на мостовые электрические однобалочные опорные краны (в дальнейшем - краны), группы режима работы 3К по ГОСТ 25546 с электрической талью и электрическим механизмом передвижения, грузоподъемностью от 1 до 5 т, работающие на трехфазном токе напряжением 220, 240, 380, 400, 415 В частотой 60 Гц и напряжением 220, 380, 400, 440 В частотой 60 Гц, изготавливаемые в климатическом исполнении У и Т, категории размещения 1, 2 и 3 по ГОСТ 15150, для работы при температуре от плюс 40 до минус 40°.
Стандарт устанавливает требования к кранам, изготавливаемым для нужд народного хозяйства и для экспорта.
Стандарт не распространяется на краны, предназначенные для работы во взрывоопасной и пожароопасной средах, в помещениях с парами кислот и щелочей, концентрации которых вызывают разрушение электрической изоляции, для транспортирования грузов, нагретых свыше 300 °С и расплавленного металла, шлака, ядовитых и взрывчатых веществ и других опасных грузов.
Требования настоящего стандарта являются обязательными, кроме п. 1.4, таблицы 1-14 в части показателя «Конструктивная масса, т»; пп. 2.4; 2.5; 2.12.3; 2.16.
(Измененная редакция. Изм. № 1).
1.1. Краны должны изготовляться типов:
1 - для работы в помещениях;
2 - для работы на открытом воздухе.
Каждый тип крана изготавливается двух исполнений:
А - управление с пола;
Б - управление из кабины.
1.2. Краны следует изготовлять по нормативно-технической документации и рабочим чертежам, утвержденным в установленном порядке, в соответствии с требованиями настоящего стандарта, «Правил устройства и безопасной эксплуатации грузоподъемных кранов», утвержденными Госгортехнадзором СССР, «Правил устройства электроустановок», утвержденными Министерством энергетики и электрификации СССР.
1.3. Краны, предназначенные для экспорта, должны соответствовать условиям договора, заключенного между предприятием-изготовителем и внешнеэкономической организацией, а для районов с тропическим климатом - также требованиям ГОСТ 15151.
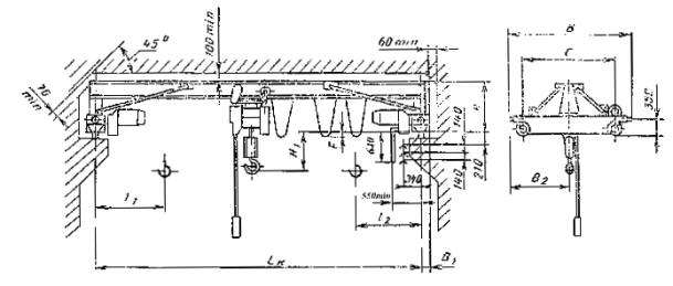
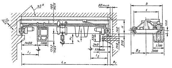
1.4. Основные параметры и размеры кранов типа 1 (исполнение А) должны соответствовать указанным на черт. 1 и 2 и в табл. 1, 3, 5, 7; кранов типа 1 (исполнение Б) - на черт. 3 и 4 и в табл. 2, 4, 6, 8; кранов типа 2 (исполнение А) - на черт. 5 и в табл. 9, 11, 13; кранов типа 2 (исполнение Б) - на черт. 6 и в табл. 10, 12, 14.
Кран типа I исполнения А для пролетов от 4,5 до 16,5 м

Кран типа 1 исполнения А для пролетов от 19,5 до 28,5 м

Кран типа 1 исполнения Б для пролетов от 4,5 до 16,5 м

Кран типа 1 исполнения Б для пролетов от 19,5 до 28,5 м

Чертежи 1 – 4 (Измененная редакция. Изм. № 1).
Краны типа 1 исполнения А грузоподъемностью 1 т
|
Код ОКП |
Высота подъема, м |
Пролет крана по ГОСТ 534 Lk, м (пред. откл. ± 5мм) |
С |
В |
В1 |
В2 |
Н |
Н1 |
F |
Положение крюка |
Нагрузка на колесо при работе крана, кН |
Конструктивная масса, т |
|
|
l1 |
l2 |
||||||||||||
|
не более |
|||||||||||||
|
31 5711 1105 03 |
6 |
4,5 |
1500 |
2150 |
180 |
1075 |
970 |
225 |
0 |
800 |
950 |
7,80 |
1,26 |
|
31 5711 1111 05 |
7.5 |
8,50 |
1,41 |
||||||||||
|
31 5711 1117 10 |
10,5 |
2000 |
2650 |
1325 |
285 |
9,40 |
1,85 |
||||||
|
31 5711 1123 01 |
(13.5) |
2600 |
3300 |
1650 |
995 |
260 |
-60 |
10,50 |
2,27 |
||||
|
31 5711 1129 06 |
16,5 |
11,60 |
2,68 |
||||||||||
|
31 5711 1135 08 |
19,5 |
4000 |
4650 |
230 |
2325 |
1580 |
- |
210 |
550 |
18,58 |
4,03 |
||
|
31 5711 1141 10 |
22,5 |
19,58 |
4,26 |
||||||||||
|
31 5711 1205 00 |
12 |
4,5 |
1500 |
2150 |
180 |
1075 |
970 |
225 |
0 |
900 |
1075 |
7,85 |
1,29 |
|
31 5711 1211 02 |
7,5 |
8,55 |
1,44 |
||||||||||
|
31 5711 1217 07 |
10,5 |
2000 |
2650 |
1325 |
285 |
9,45 |
1,88 |
||||||
|
31 5711 1223 09 |
(13,5) |
2600 |
3300 |
1650 |
995 |
260 |
-60 |
10,55 |
2,30 |
||||
|
31 5711 1229 0З |
16,5 |
11,65 |
2,71 |
||||||||||
|
31 5711 1235 05 |
(19,5) |
4000 |
4650 |
230 |
2325 |
1580 |
- |
210 |
675 |
18,63 |
4,05 |
||
|
31 5711 1241 07 |
22,5 |
19,63 |
4,28 |
||||||||||
|
31 5711 1305 08 |
18 |
4,5 |
1500 |
2150 |
180 |
1079 |
970 |
225 |
0 |
1000 |
1175 |
7,90 |
1,32 |
|
31 5711 1311 10 |
7,5 |
8,60 |
1,47 |
||||||||||
|
31 5711 1317 04 |
10,5 |
2000 |
2650 |
1325 |
285 |
9,50 |
1,91 |
||||||
|
31 5711 1323 06 |
(13,5) |
2600 |
3300 |
1650 |
995 |
260 |
-60 |
10,60 |
2,33 |
||||
|
31 5711 1329 00 |
16,5 |
11,70 |
2,74 |
||||||||||
|
31 5711 1335 02 |
(19.5) |
4000 |
4650 |
230 |
2325 |
1580 |
|
210 |
775 |
18,68 |
4,07 |
||
|
31 5711 1341 04 |
22,5 |
19,68 |
4,30 |
||||||||||
Краны типа 1 исполнения Б грузоподъемностью 1 т
Размеры в мм
|
Код ОКП |
Высота подъема, м |
Пролет крана по ГОСТ 534-85 Lk, м (пред. откл. ±5мм) |
С |
В |
В1 |
В2 |
Н |
Н1 |
F |
Положение крюка |
Нагрузка на колесо при работе крана, кН |
Конструктивная масса, т |
|||
|
l1 |
l2 |
||||||||||||||
|
не более |
|||||||||||||||
|
31 5711 2105 10 |
6 |
4,5 |
2600 |
3300 |
180 |
1650 |
970 |
225 |
0 |
800 |
950 |
15,20 |
2,21 |
||
|
31 5711 2111 01 |
7,5 |
16,10 |
2,36 |
||||||||||||
|
31 5711 2117 0б |
10,5 |
285 |
16,90 |
2,78 |
|||||||||||
|
31 5711 2123 08 |
(13,5) |
995 |
200 |
-60 |
19,40 |
3,30 |
|||||||||
|
31 5711 2129 02 |
16,5 |
20,00 |
3,55 |
||||||||||||
|
31 5711 2135 04 |
(19,5) |
4030 |
4650 |
230 |
2350 |
1580 |
- |
210 |
550 |
22,00 |
4,41 |
||||
|
31 5711 2141 06 |
22,5 |
23,60 |
4,66 |
||||||||||||
|
31 5711 2205 07 |
12 |
4,5 |
2600 |
3300 |
180 |
1650 |
970 |
225 |
0 |
900 |
1750 |
15,25 |
2,24 |
||
|
31 5711 2211 09 |
7,5 |
16,15 |
2,39 |
||||||||||||
|
31 5711 2217 03 |
10,5 |
285 |
16,95 |
2,81 |
|||||||||||
|
31 5711 2223 05 |
(13,5) |
995 |
260 |
-60 |
19,45 |
3,33 |
|||||||||
|
31 5711 2229 10 |
16,5 |
20,05 |
|||||||||||||